BIG: первый клапан для монажа под углом 30 градусов
На проходящей в Ганновере выставке EuroTier 2018 Big Dutchman представит передовую разработку для систем сухого кормления с компьютерным управлением: клапан для систем сухого кормления BIG является…
Аварийные сигналы всех площадок всегда на виду
«Цифровое животноводство» – ключевая тема выставки EuroTier 2018, а растущая комплексность животноводческих предприятий с прогрессирующей интеграцией сетевых технологий приобретают сегодня всё большую…
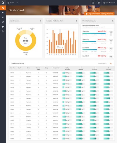
Статистический анализ в BigFarmNet для свиноводов: полный мониторинг всего производственного цикла
И снова дигитализация: в рамках выставки EuroTier 2018 компания Big Dutchman представит первый инструмент статистического анализа для свиноводческих предприятий, позволяющий проводить анализ…
Небольшой ниппель с большим эффектом: поилка от Big Dutchman сокращает расход воды и выход навозной жижи
Вода является ценным и в равной степени комплексным фактором производства свиноводческой продукции: в одних регионах хромает качество, в других регионах вопрос утилизации навозной жижи, состоящей…
Приводное колесо из цельной литой пластмассы – бесшумная эксплуатация и укрупнение систем сухого кормления
Во многих регионах мира сохраняется тенденция эксплуатации крупных свиноводческих хозяйств и на этом фоне растет длина кормораздаточных установок для кормления сухим кормом в корпусах. В свою очередь…
BigFarmNet объединяет все потоки цифровой информации
Майк Брейд из британского агентства компании Big Dutchman Newquip о BigFarmNet – перспективной, единой системе управления свинофермой. Статья была опубликована в британском отраслевом журнале…
«Датчик аммиака DOL 53 показал прекрасные результаты»
Радостные вести из США: независимые испытания известного университета Джорджии (США) подтвердили очень высокую точность измерений датчика аммиака DOL 53. Датчик предназначен для использования в…
«Аграрии еще не до конца осознали пользу от дигитализации и обмена данными»
Данные в качестве средства оплаты за качественную консультацию? У данной концепции есть будущее, считает Даниэль Прётель из компании Big Dutchman. За плечами у менеджера, занимающегося разработкой…
Дигитализация птицеферм и многое-многое другое
Через несколько дней открывается международная выставка VIV Europe в голландском городе Утрехт – одна из ведущих международных выставок инновационных технологий для птицеводства. "The Smart World of…
Дигитализация птицеферм и многое-многое другое
Через несколько дней открывается международная выставка VIV Europe в голландском городе Утрехт – одна из ведущих международных выставок инновационных технологий для птицеводства. "The Smart World of…








